THEATER an der GLOCKSEE Hannover

THEATER an der GLOCKSEE
  • Tickets
  • Navigation überspringen
    • Spielplan
     
  • Projekte
    Navigation überspringen
    • In Schwebe / In Limbo
    • Mephisto. Under Pressure.
    • Unfollow Now
    • Gripsholm.Fragmente.
    • Salonfähig
    • Martingale
    • Femme with Gun
    • Das Ende von Eddy
    • Making of a Man
    • Projekt KI
    • How to survive with Hildegard Knef – Eine Rettung in zehn Liedern
    • Dare to care
    • Archiv
     
  • Theater
  • Navigation überspringen
    • Blog
    • Podcast
    • Team
    • Newsletter
    • Kontakt
     
  • Instagram
  • Bluesky
  • Mastodon
  • Facebook
  • Threads
  • Vimeo
  • YouTube

Blog

Teile Bandbreite
12. Januar 2026 – 12:04 Uhr

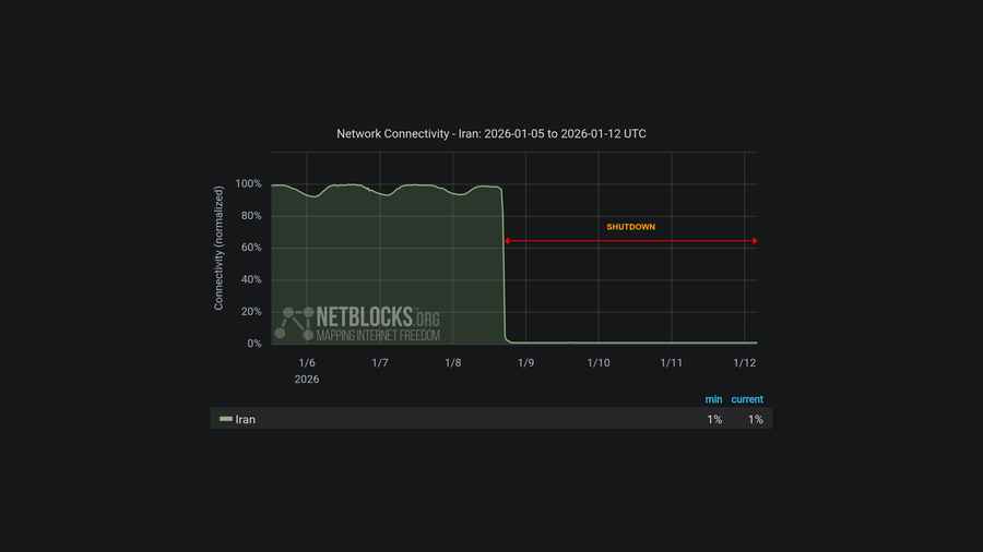
Die staatlich gesteuerte Abschaltung des Internets im Iran dauert nun schon fünf Tage an. Laut NetBlocks.org liegt die Verbindung zur Außenwelt weiterhin bei nur 1 % des Normalniveaus. Seit über 84 Stunden beeinträchtigen die eingeschränkten Telekommunikationsdienste weiterhin die Fähigkeit der Bevölkerung, sich zu Demonstrationen zu organisieren, nach außerhalb des Landes zu berichten, auf Informationen zuzugreifen und mit Angehörigen zu kommunizieren.

Ihr könnt helfen!

Mittels Snowflake könnt Ihr einen Teil Eurer Bandbreite spenden, um die Blockade des Internets für die Menschen vor Ort überwindbarer zu machen. Ihr helft dadurch mit, das TOR-Netzwerk zu erweitern und IP-Sperrungen zu umgehen.

Informiert Euch über snowflake.torproject.org/de oder aktiviert Snowflake jetzt direkt (ohne Plugin) über snowflake.theaterglocksee.de.

Folg Netblocks (natürlich am besten über unabhängige Plattformen, z. B. Mastodon oder Bluesky) für Updates zur Situation des Internets im Iran.


weitere Beiträge
  Teilen   Teilen   Teilen   Teilen   Teilen Support
Kommentare

Einen Kommentar schreiben


Pflichtfeld Datenschutzrichtlinien akzeptieren*
 Hiermit akzeptiere ich die Datenschutzrichtlinien und stimme der Verarbeitung, Speicherung und Veröffentlichung meiner Eingaben zu.
  • nach oben
  • Tickets
  • Spielplan
  • Kontakt
  • Blog
  • Support
  • Datenschutz
  • Impressum